IKCount es una plataforma multipropósito que presenta información de distintos tipos:
- Conteo de personas
- Estadísticas de flujo de visitantes
- Control de ocupación
- Reconocimiento de matrículas para el conteo de vehículos
- Control y gestión de visitantes

Dispositivos
El sistema es compatible con los siguientes modelos de cámaras VIVOTEK: IB9365-LPR, IB9387-LPR, IP9165-LPR-v2, SC9133, SC9133-RTL, SC8131

Características
Registro histórico del flujo de visitantes por día, semana, mes, año... Visualización de datos en tiempo real.

Integración
Integración con software VMS (Genetec Security Center, VSS, VAST 2). Integración con software de terceros a través de la API Restfull.
Integración con VMS

GSC-1SDK-INFOKRAUSE-IKF
Licencia oficial emitida por Genetec para habilitar la integración
Genetec Security Center
IKCount se integra con Genetec Security Center a través de su Web SDK, enviando alertas de ocupación y generando marcadores de evento para su registro y auditoría. Además, ofrece vistas Web embebibles que permiten a los operadores supervisar en Security Desk, de forma continua, el conteo de personas o vehículos.

VIVOTEK VSS
IKCount se integra con VIVOTEK VSS enviando eventos de ocupación en tiempo real a través de Datamagnet para su registro y auditoría, y además proporciona vistas Web embebibles que permiten supervisar continuamente el conteo de personas o vehículos dentro del VSS.
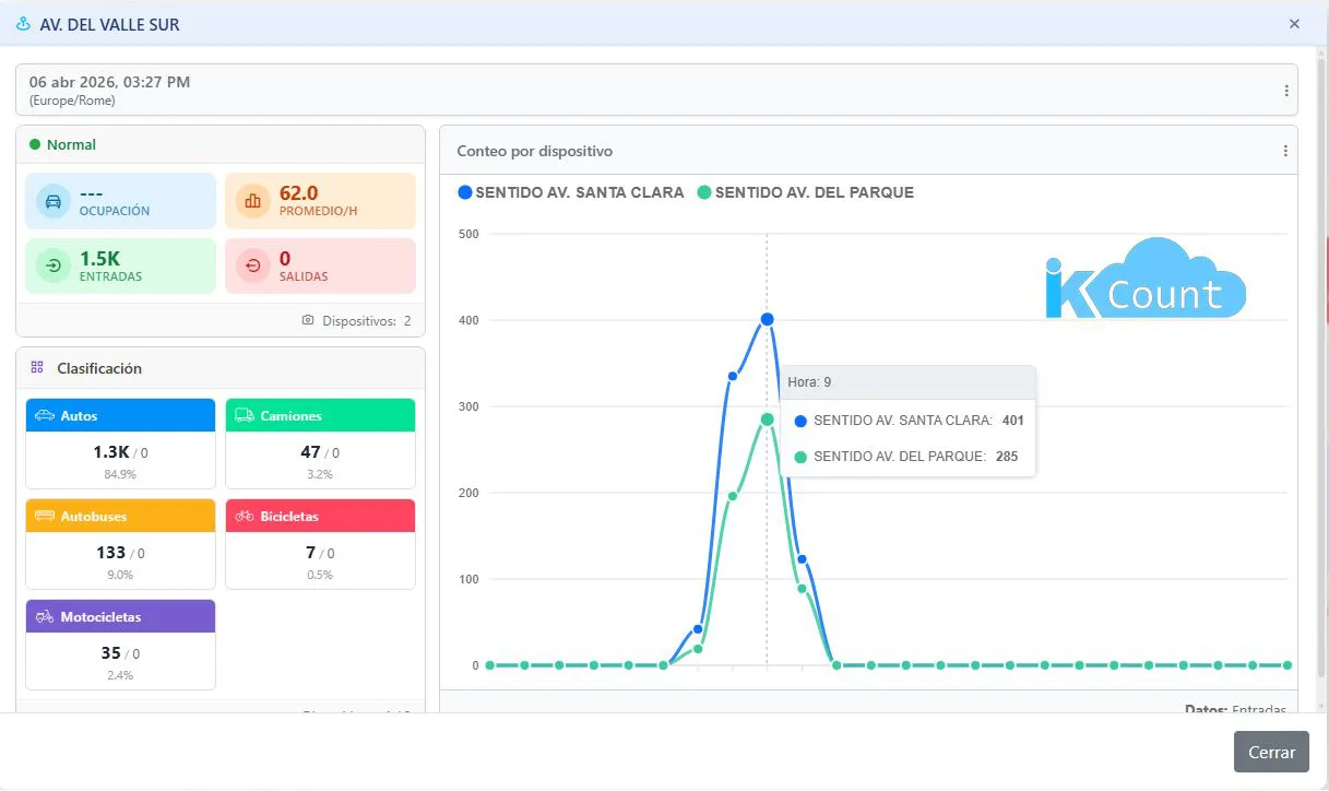
Interfaz Gráfica
IKCount_brochure_20-01-2026.pdf
Su agradecimiento a la reseña no pudo ser enviado
Reportar comentario
Reporte enviado
Su reporte no pudo ser enviado
Escriba su propia reseña
Reseña enviada
Su reseña no pudo ser enviada
